几种常见的螺纹加工方式
加工螺纹孔有各种各样的刀具,常见的有螺纹车刀、丝锥、挤压丝锥、螺纹铣刀等等。如何选取正确的加工刀具?刀具的选择实际上是加工方法的选择,每种加工方法所使用的刀具各有不同。对于螺纹孔的加工,常见的有几种方式:攻牙、车削、挤压成型、螺纹铣削。下面我们先了解各种工艺方法的优缺点以及使用限制,在实际生产中,我们可以根据这些加工方法的特点,从技术和经济的角度来分析该采用哪种刀具进行加工。
1、攻牙
攻牙是螺纹孔加工中应用很广泛的一种方法。它可以借助数控刀具的几何形状确定螺纹的成型,所以加工时无需专用机床,在普通机床,生产线专机以及加工中心上都可以使用。攻牙过程是丝锥先正转进行切削,到螺纹底部时反转,离开工件,在非常狭窄的空间进行切削并将切屑排出。对于不同的加工条件,不同的加工材质,所选择的丝锥种类也不同。在小直径及大批量生产中多采用丝锥攻丝。
2、车削加工
车削加工螺纹是使用转位刀片进行车削加工,生产中常用的三角螺纹,其螺纹车刀切削部分的形状应与螺纹的轴向截面相符合。车削时,工件每转一转,车刀必须纵向移动一个导程(单头螺纹,导程=螺距),才能加工出正确的螺纹。车三角螺纹常用的方法有以下三种:
A、直进法车螺纹。车螺纹时,经试切检查工件、螺距符合要求后,径向垂直于工件轴线进刀,重复多次,直至螺纹车好。这种车削方法牙形较准确。由于车刀两刃同时切削而且排屑不畅,受力大,车刀易磨损,切屑会划伤螺纹表面。
B、斜进法车螺纹。当工件螺距大于3MM时,一般采用斜进法车加工螺纹,斜进法是车刀沿螺纹牙形一侧在径向进刀的同时作轴向进给,经多次走刀完成螺纹的加工,最后采用直进法吃刀,保证螺纹的牙形角的精度。
C、左右进刀法。在普通车床,这种方法是用横拖板刻度控制螺纹车刀的垂直进刀,用小拖板的刻度控制车刀左右的微量进刀。当螺纹接近切成时,要用螺母或螺纹量规检查螺纹尺寸和加工精度是否合格。这种方法操作方便,因此应用较广。
车削加工螺纹一般应用于直径较大的孔,而且工件能被牢固夹持在车床上进行旋转加工。
3、挤压成型加工
挤压加工属于无屑加工。加工过程与攻丝一样,挤压丝锥旋入预钻孔,在轴向和径向中挤出材料,从而形成特有的齿型螺纹轮廓。螺纹挤压成型适用于塑性变形比较好的材料,材料范围比较小,一般要求材料的断裂延伸率大于7%,而最大的抗拉强度小于1300N/MM。在铝合金加工中应用最多,
4、螺纹铣削
螺纹铣削的过程如下图所示,螺纹立铣刀一般是先下降到螺纹孔底部,采用螺旋插补的方法靠近工件,沿螺纹孔旋转360度后在Z轴方向上上升一个螺距,然后离开工件。螺纹铣刀加工时扭矩较小,增加了工艺过程的安全性。它还具有广泛的适用性,可以加工各种不同的材料,而且在螺距相同的情况下,使用一把刀具可以加工出各种螺纹直径或者公差范围的螺纹。缺点是:要求机床是三座标的数控机床,另外相对于丝锥而言,其加工效率是比较低的,刀具成本也比较高,所以适用于小批量生产中大直径螺纹孔的加工。
螺纹加工指令G32、G92、G76
数控车床可以加工直螺纹、锥螺纹、端面螺纹,见图所示。加工方法上分为单行程螺纹切削、简单螺纹切削循环和螺纹切削复合循环。

(1)单行程螺纹切削G32
指令格式:G32 X(U)____ Z(W)____ F____
指令中的X(U)、Z(W)为螺纹终点坐标,F为螺纹导程。使用G32指令前需确定的参数如图a所示,各参数意义如下:
L:螺纹导程,当加工锥螺纹时,取X方向和Z方向中螺纹导程较大者;
α:锥螺纹锥角,如果α为零,则为直螺纹;
δ1、δ2:为切入量与切除量。一般δ1=2~5mm、δ2=(1/4~1/2)δ1。
图a

图b
螺纹加工实例:如图b所示,螺距L=3.5mm,螺纹高度=2mm,主轴转速N=514r/min,δ1 =2mm、δ2=lmm,分两次车削,每次车削深度为lmm。加工程序为:
N0 G50 X50.0 Z70.0 设置工件原点在左端面
N2 S514 T0202 M08 M03 指定主轴转速514r/min、调螺纹车刀
N4 G00 Xl2.0 Z72.0; 快速走到螺纹车削始点(12.0,72.0)
N6 G32 X41.0 Z29.0 F3.5; 螺纹车削
N8 G00 X50.0; 沿X轴方向快速退回
N10 Z72.0; 沿Z轴方向快速退回
N12 X10.0; 快速走到第二次螺纹车削起始点
N14 G32 X39.0 Z29.0; 第二次螺纹车削
N16 G00 X50.0; 沿X轴方向快速退回
N18 G30 U0 W0 M09; 回参考点
N20 M30; 程序结束
(2)螺纹切削循环指令G92
螺纹切削循坏G92为简单螺纹循环,该指令可以切削锥螺纹和圆柱螺纹,其循环路线与前述的单一形状固定循环基本相同,只是F后续进给量改为螺距值。其指令格式为:
G92 X(U)____Z(W)____R____F____;

如图为螺纹切削循环图。刀具从循环起点A开始,按A→B→C→D→A路径进行自动循环。图中虚线表示刀具快速移动,实线表示按F指定的工作速度移动。X、Z为螺纹终点的(C点)的坐标值;U、W起点坐标到终点坐标的增量值;R为锥螺纹终点半径与起点半径的差值,R值正负判断方法与G90相同,圆柱螺纹R=0时,可以省略;F为螺距值。螺纹切削退刀角度为45°。
螺纹加工实例:加工如上图b所示的螺纹。程序为:
N0 G50 X50.0 Z70.0; 设置工件原点在左端面
N2 S514 T0202 M08 M03; 指定主轴转速514r/min、
调螺纹车刀
N4 G00 X12.0 Z72.0; 快速走到螺纹车削始点
(12.0,72.0)
N6 G92 X41.0 Z29.0 R29.0 F3.5; 螺纹车削
N8 X39
N10 G30 U20 W20 M09; 回参考点
N12 M30; 程序结束
(3)螺纹切削多次循环指令G76
G76螺纹切削多次循环指令较G32、G92指令简洁,在程序中只需指定一次有关参数,则螺纹加工过程自动进行。 指令执行过程见下图所示,指令格式如下:
G76螺纹切削指令的格式需要同时用两条指令来定义,其格式为:
G76 P(m)(r)(a) Q____ R____;
G76 X(U) Z(W) R(i) P(k) Q(Δd ) F(L);

式中有关几何参数的意义如图所示,各参数的定义如下:
m:精车重复次数,从1-99,该参数为模态量。
r:螺纹尾端倒角值,该值的大小可设置在0.0L~9.9L之间,系数应为0.1的整数倍,用
00~99之间的两位整数来表示,其中L为螺距。该参数为模态量。
a:刀具角度,可从80°、60°、55°、30°、29°和0°六个角度中选择,用两位整数来表示。该参数为模态量。
m、r和a用地址P同时指定,例如:m=2,r=1.2L,a=60°,表示为P021260。
Q:最小车削深度,用半径编程指定。车削过程中每次的车削深度为(Δd
-Δd
),当计算深度小于这个极限值时,车削深度锁定在这个值。该参数为模态量。
R:精车余量,用半径编程指定。该参数为模态量,
X(U)、Z(W):螺纹终点坐标
i:螺纹锥度值,用半径编程指定。如果R=0则为直螺纹。
k:螺纹高度,用半径编程指定。
Δd:第一次车削深度,用半径编程指定。
L:螺距。
在上述两个指令中,Q、R、P地址后的数值应以无小数点形式表示。

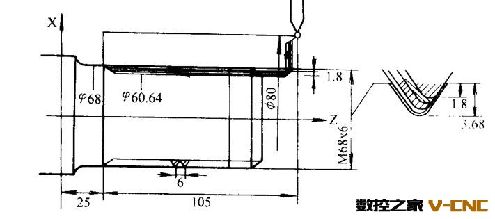
G76螺纹车削实例:上图为零件轴上的一段直螺纹,螺纹高度为3.68mm,螺距为6mm,螺纹尾端倒角为1.1L,刀尖角为60°,第一次车削深度1.8mm,最小车削深度0.1mm。程序为:
……
N16 G76 P011160 Q100 R200;
N18 G76 X60.64 Z25.0 P3680 Q1800 F6.0;
……